收藏本站 劰载中...网站公告 | 吾爱海洋论坛交流QQ群:835383472

【海洋科普】几十种传感器原理的动图,含海洋传感器

[复制链接]

布料张力测量及控制原理

! M, k' C& ]2 o* S

6df8c421faaa32ec025f0cdc09ab44c0.gif

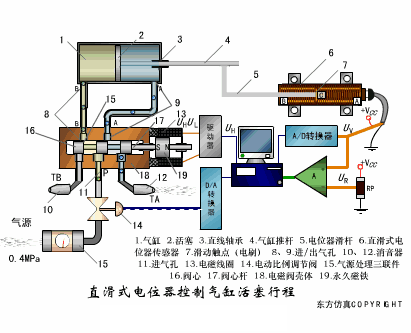
直滑式电位器控制气缸活塞行程

4cd48f58785f9608fb16206a7cb1374b.gif

压阻式传感器测量液位的工作原理

474c4658d91e6c2f644f630631e5ec7b.gif

MQN型气敏电阻结构及测量电路

00c1fe0099b9592ce07aefbc2c8ba07c.gif

气泡式水平仪的工作原理

af4e4e75f0e8c331f4d7d7a178e55802.gif

扩散硅式压力传感器

3f84d4580cebcdefff7c578fc2028cc6.gif

应变加速度感应器

0a5e45af94b88ee267cf7a7d45ede504.gif

称重式料位计

04d371794498e4b87e9529d555dd9980.gif

电子皮带秤重示意图

5e2da242a90ab994e6c5812c3662025a.gif

电子吊车秤

7c820dfba9ff6c1ae9ce62eeaea1d59b.gif

荷重传感器用于测量汽车衡的原理

79096ea9ef3cadc82d8d4cbeba8d73e2.gif

荷重传感器的应用

5703cfdd00803087dd2cce2fa8ca1436.gif

TiO2氧浓度传感器结构及测量电路

ee802f6fc679559cef27de2d48e98770.gif

电位器式传感器

8f01c2bc7358cbadf939fdd8f15cdd04.gif

陶瓷湿度传感器

be54acbae0153390ecc175323cf7cc4f.gif

多孔性氧化铝湿敏电容原理

faeae35f372fd00cf2f1adfd52d9fbfc.gif

基本变间隙型电容传感器和

差动变间隙型电容传感器的工作原理

84ea6a9e1c63d2dd655be7b377c856d3.gif

变面积型电容传感器工作原理

122c60e7950734cc19bb06464eeaf88a.gif

利用接近开关进行物体位检测的原理

2c4d521b3f1dcee34b7d2e1552db4ad4.gif

光柱显示编码式液位计原理

15db5b676ea67cf1c129bd35d49a4098.gif

电容式压力传感器

ff75a8c582c616b0130b1c1859ceabb6.gif

差压式液位计a

83c7aa1f11f565e4862c9c0aabe03adc.gif

差压式液位计b

fd9edee703d63e79e07d5529bcfdbfea.gif

差压式液位计c

308ce96005283069a052091599847469.gif

电容液位计原理图

4181eaf27b85b10f3c81b5311f845517.gif

电容测厚仪

10baf42057e4000c270690acb2dab02a.gif

电容加速度传感器

07023720a6f6b2fbdbf98eadd020989c.gif

电容式油量表原理

4cb002ee912f64e69f4027b2c40a2b59.gif

频率差法测量流量的原理

7eb3023bfce35b471fcfe8f4b055cd1e.gif

空气传导型超声波发生、接收器的结构

76a593f50ee7279061760c207ce0ad75.gif

超声波应用的两种类型

af5f9ba7cd8c168c2dddb5f58291eec4.gif

超声波探头的结构

f49db6bcb8772217d9ae66a305d03735.gif

超声波流量计的原理

d61251e2cf32a302ff6401f8ac13b3ff.gif

超声波测厚的原理

f2b92337821b37ad0dc0870551fd4e1b.gif

超声波测量密度原理

09bd093b2365c0c77f97441ca4459edd.gif

超声波测量液位原理

d7f7ee4287ac83e9580462be1176d038.gif

超声防盗报警器

1e4984c4547126d64e5d0f9fde22ffc4.gif

纵波探伤

a682e008a2c566e7a71ed246da1e5304.gif

横波探伤

125449ed1a1e025163a31ad21152950d.gif

表面波探伤

11f36fdadf3ddd5ce6b0102922e360b8.gif

6 H6 A, _# n8 ~! t

4 `+ Y' z: ~. P- M. u7 d/ x
回复

举报 使用道具

相关帖子

全部回帖
暂无回帖,快来参与回复吧
懒得打字?点击右侧快捷回复 【吾爱海洋论坛发文有奖】
您需要登录后才可以回帖 登录 | 立即注册
白小禾
活跃在2024-1-28
快速回复 返回顶部 返回列表